SmartSTREAMロゴ

オンデマンド配信サービス/ライブ配信サービス
ご利用マニュアル

ユーザーサポートサイトTOPに戻る

アクセス解析

サポートページでは、オンデマンド配信サービスの動画の再生回数やダウンロード回数など、視聴者のアクセス解析結果を確認することができます。
アクセス解析結果はCSV形式でダウンロードすることもできます。

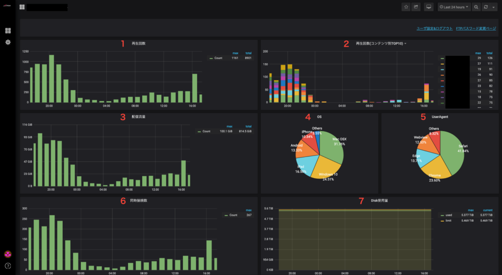
アクセス解析結果の項目説明

ストリーミング配信プラン

No. 項目名 説明
1 再生回数 再生された回数を表示します。
最小1時間単位で、期間内の合計・最大値を併せて表示します。
2 再生回数(コンテンツ別TOP10) コンテンツ別の再生回数上位10位を表示します。
最小1時間単位で、期間内の合計・最大値を表示します。
3 配信流量 配信された流量を表示します。
最小1時間単位で、期間内の合計・最大値を併せて表示します。
(1GiB=1024MiB)
4 OS 再生されたOSの件数と割合を表示します。
5 User-Agent 再生されたブラウザの件数と割合を表示します。
6 同時接続数 期間中に同時に接続された数を表示します。
最小1時間単位で、期間内の最大値を併せて表示します。
7 Disk使用量 ディスク使用料を表示します。
最小1時間単位で、期間内の最大値・現在値を併せて表示します。

ダウンロード配信プラン

No. 項目名 説明
1 DL回数 ダウンロードされた回数を表示します。
最小1時間単位で、期間内の合計・最大値を併せて表示します。
2 DL回数(コンテンツ別TOP10) コンテンツ別のダウンロード回数上位10位を表示します。
最小1時間単位で、期間内の合計・最大値を表示します。
3 配信流量 配信された流量を表示します。
最小1時間単位で、期間内の合計・最大値を併せて表示します。
(1GiB=1024MiB)
4 OS ダウンロードされたOSの件数と割合を表示します。
5 User-Agent ダウンロードされたブラウザの件数と割合を表示します。
6 同時接続数 期間中に同時に接続された数を表示します。
最小1時間単位で、期間内の最大値を併せて表示します。
7 Disk使用量 ディスク使用料を表示します。
最小1時間単位で、期間内の最大値・現在値を併せて表示します。

サポートページの画面イメージ

ログイン画面

ログイン画面キャプチャ

サインアウト画面

サインアウト画面キャプチャ
サインアウト画面キャプチャ

ホーム画面

ホーム画面キャプチャ
ホーム画面キャプチャ

分析画面一覧

「アクセス解析結果の項目説明」にある項目の分析結果をグラフで確認できます。

分析画面一覧キャプチャ

CSVダウンロード

以下の番号順に項目をクリックします。
最後にExportをクリックすると、分析データのCSVファイルをダウンロードできます。

CSVダウンロードキャプチャ